NEW

shipping updates every week

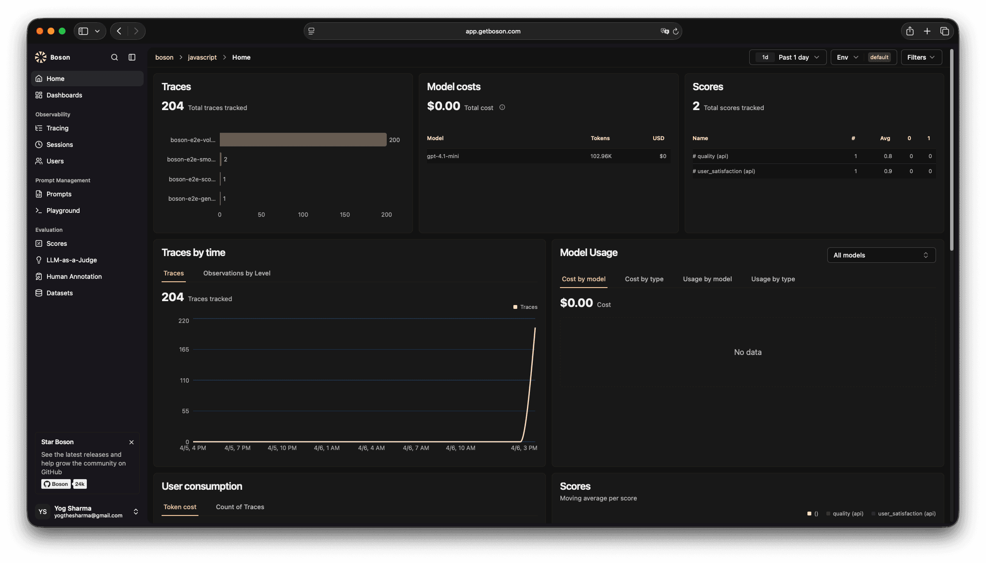
Observability and evaluation for LLM apps.

Trace requests, measure quality, and iterate faster with Boson. One platform for prompts, evals, and reliability.

Boson dashboard

Features

Everything you need to ship reliable LLM apps

Explore the core parts of Boson — rotate through the carousel to see what teams use every day.

Feature 1

Tracing & observability

See every LLM call end-to-end with timings, inputs/outputs, and rich context to debug faster.

Boson dashboard
Integrations

Connect Boson to your stack

Works across providers, frameworks, and workflows—so you can instrument once and iterate faster.

How it works

A simple workflow: add instrumentation, debug with traces, and validate changes with evals.

Step 1
Instrument in minutes
Add tracing to your LLM calls and business logic with SDKs or OpenTelemetry—no big refactor.
Step 2
Observe every request
Debug with traces and sessions: inputs/outputs, nested spans, errors, costs, and timings in one place.
Step 3
Evaluate before you ship
Run evals on datasets, compare prompt/model changes, and catch regressions before production.

Start with one endpoint or one workflow. Capture prompts, responses, latency, token usage, and custom metadata.

Pick your stack—same workflow.
// Install: npm i @getboson/sdk
import { observe } from "@getboson/sdk";

export const answer = observe(async ({ question }) => {
  // call your model/provider here
  return "…";
});

A quick mental model

Why Boson over DIY dashboards?

Shipping LLM features is messy. Boson gives you a single workflow for tracing, debugging, and evaluation—without building an internal platform first.

DIY (logs + ad‑hoc metrics)
Works for a demo. Gets painful at scale.
baseline
Scattered logs
Context is split across services and dashboards.
Hard to reproduce
No consistent trace/session view for a single request.
Manual cost tracking
Token usage and spend require custom plumbing.
No eval workflow
Quality regressions slip into production.
Boson
Built for production workflows.
recommended
Traces + sessions
See the full request with nested spans and metadata.
Quality you can measure
Datasets and eval runs turn “better” into scores.
Compare changes
Diff prompts/models side-by-side and track trends.
Privacy + control
Self-host and keep your data where you want it.

Trusted by startups and teams shipping LLM products

Here’s what customers say about building with Boson.

“Boson made it obvious where our latency and quality issues were. We shipped improvements in days, not weeks.”

Product Lead

AI platform team

customer

“The eval workflow finally gave us a repeatable way to measure changes.”

Engineering

LLM team

customer

“The tracing UI is clean and fast — it’s now part of our daily workflow.”

Founder

B2B SaaS

customer

“We reduced regression risk by running evals before every release.”

Staff Engineer

Platform

customer

“Support is excellent — quick responses and great product direction.”

PM

AI product

customer

“Boson became the source of truth for prompts, runs, and quality.”

CTO

AI startup

customer

“We finally have consistent instrumentation and a dashboard we can trust across teams.”

Platform team

Enterprise AI

customer

Ready to ship reliable LLM features?

Book a demo or start integrating in minutes. Boson helps your team debug faster, measure quality, and iterate with confidence.